Портал для радиолюбителей
   Акустическое оформление многополосных громкоговорителей
    Главная -> Статьи -> Акустические системы -> Акустическое оформление многополосных громкоговорителей


<< Назад в раздел   Распечатать Дата добавления: 2007-10-04 | Просмотров: 9908

 

Наибольшее распространение у зарубежных радиолюбителей получили двух-и трехполосные акустические системы. Нередко для дополнительного улучшения отдачи на нижних частотах корпус громкоговорителя снабжают фазоинвертором. Используют я другие приемы для улучшения характеристик громкоговорителей с двумя и тремя полосами разделения частоты сигнала.

Двухполосный громкоговоритель со щелевым инвертором.

Обычно отверстие инвертора имеет прямоугольную форму и размещается несколько ниже отверстия низкочастотной головки. Поскольку фазоинвертор улучшает звучание только на нижних частотах, где направленность излучения практически отсутствует, для нормальной работы фазоинвертора несущественно место размещения отверстия, а также его форма. Главное, чтобы его площадь была равна примерно половине площади диффузора. С учетом изложенного была предложена оригинальная конструкция двухполосного громкоговорителя со щелевым отверстием фазоинвертора, размещенным на задней стеyке. Конструкцию этого громкоговорителя можно уяснить по эскизу, приведенному на рис.1.


Puc.1

Первая особенность конструкции громкоговорителя - щелевое отверстие шириной 26 мм и длиной 860 мм, т. е. во всю длину задней стенки. Вторая особенность - призматическая форма корпуса: ширина лицевой панели 610мм, задней - 190 мм. Нижняя и верхняя стенки имеют форму прямоугольника размерами 285х650 мм с двумя усеченными углами. Это сделано для удобства размещения громкоговорителя на полу, в углу комнаты. Тем самым достигаются сразу две цели. Во-первых, громкоговоритель размещается в том месте комнаты, где он не мешает. Во-вторых, создается дополнительный подъем нижних частот на несколько децибелл за счет отражения сигнала от двух боковых стен и пола комнаты.

Корпус громкоговорителя изготовляют из фанеры или древесно-стружечной плиты толщиной около 20 мм. Рейки для боковых распорок декоративного оформления тканью с поперечным сечением 90х50 мм - из сосны. Места соединения боковых стенок с верхней и нижней стенками укрепляют прямоугольными накладками с поперечным сечением 40х40 мм, изготовленными также из сооны. Для устранения влияния отражения сигнала на средних и высших частотах внутри корпуса размещают простеганный слой натуральной или минеральной ваты толщиной не менее 50 мм. Такое покрытие должно быть выполнено по всей внутренней поверхности корпуса.

При повторении конструкции можно использовать низкочастотную головку типа 6ГД-'2 и высокочастотную головку типа 3ГД-31, подогнав размеры отверстий на передней панели с учетом размеров диффузоров отечественных головок. При таком сочетании головок громкоговоритель способен эффективно воспроизводить сигналы в полосе частот от 40 Гц до 16 кГц. Подводимая мощность широкополосного сигнала может достигать 6-8 Вт. Разделительный фильтр должен иметь частоту разделения около 3 кГц.

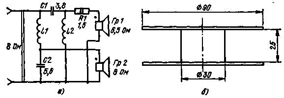
На рис. 2,а приведена принципиальная схема разделительного фильтра для совместной работы с низкочастотной головкой сопротивлением 8 Ом и высокочастотной головкой сопротивлением 6,5 Ом. При этом резистор R1 необходим для выравнивания сопротивления нагрузки высоко- и низкочастотного выходов фильтра. Если использовать отечественную высокочастотную головку на 8 Ом, резистор R1 необходимо исключить.


Puc.2

При изготовлении катушек можно применять картонные каркасы размерами, указанными на рис. 41,6. При этом катушка L1 должна содержать 100 витков, L2 - 120 витков провода марки ПЭВ-3 диаметром 0,9-1,1 мм. Требуемые емкости конденсаторов С1 и С2 можно получить, соединив параллельно несколько конденсаторов типа МБМ на 160 В с емкостями 1,0, 0,5 и 0,1 мкФ.

Громкоговоритель с обратным экспоненциальным рупором.

В настоящее время среди любителей и профессионалов большой популярностью пользуются так называемые малогабаритные акустические системы, сокращенно MAC. Небольшие по размерам, удобные в обращении, обладающие широкой полосой воспроизводимых частот, они получают все более широкое распространение. Правда, у них есть ряд недостатков. Самый существенный - относительно малая отдача во всей полосе частот. Для нормальной работы таких громкоговорителей требуется подводимая мощность около 10 Вт или более, тогда как для громкоговорителей обычного типа - в 2-3 раза меньше. Этот недостаток в какой-то мере компенсируется возросшей мощностью современных усилителей низкой частоты.

У громкоговорителей MAC есть еще один недостаток, обусловленный специфическими нелинейными искажениями, создаваемыми диффузором. Дело в том, что в таких громкоговорителях применяют специальные низкочастотные головки с очень легкой подвеской диффузора. За счет этого собственная резонансная частота головок очень низка и достигает 10-16 Гц. При установке головки в корпус с хорошей герметизацией резонансная частота ее увеличивается в 2-3 раза, достигая требуемого для высококачественного воспроизведения звука значения, равного 20-45 Гц. Демпфирование диффузоров таких головок происходит за счет упругости воздуха, заключенного во внутреннем объеме корпуса громкоговорителя. При этом диффузор работает подобно поршню компрессора, попеременно сжимая и расширяя воздух внутри корпуса. По этой причине низкочастотные головки с легкой подвеской называют компрессионными или головками с воздушной подвеской диффузора.

Причина дополнительных нелинейных искажений, создаваемых низкочастотными головками MAC, заключается в том, что передняя и задняя поверхности диффузора этих головок имеют различные акустические сопротивления. Передняя поверхность соприкасается с открытым пространством, а задняя поверхность - с воздухом, замкнутым в герметизированном корпусе громкоговорителя. Очевидно, что для устранения дополнительных специфических нелинейных искажений низкочастотных головок необходимо сравнять или хотя бы сблизить акустические сопротивления обеих поверхностей диффузора.

В одном из журналов было опубликовано краткое описание двухполосного малогабаритного громкоговорителя, в котором значительно ослаблены нелинейные искажения указанного типа. При внешних размерах 196х236х300 мм и массе 4,9 кг громкоговоритель обеспечивает эффективное воспроизведение звука в полосе частот от 60 Гц до 16 кГц при номинальной подводимой мощности 10 Вт.

Суть усовершенствования заключается в использовании обратного экспоненциального рупора в качестве дополнительной акустической нагрузки для низкочастотной головки. Рупор выполняют в теле передней панели громкоговорителя толщиной 20 мм, как показано на рис.3,а. Вид передней панели с фронтальной стороны показан на рис.3,б. Внутренняя поверхность корпуса громкоговорителя обложена слоем ваты толщиной около 50 мм, а магнитная система головки дополнительно поджимается деревянной подпоркой, вставленной между задней стенкой и магнитной системой. Корпус громкоговорителя герметизируют нитроклеем, которым промазывают изнутри все стыки и соединения. Переднюю панель с фронтальной стороны обтягивают тонкой радиотканью, сам корпус обклеивают имитирующей пленкой или фанеруют ценными породами дерева.


Puc.3

При повторении конструкции можно использовать компрессионную низкочастотную головку типа 6ГД-5 и высокочастотную головку ЗГД-31. В данной конструкции рекомендуется применять разделительный фильтр с частотой разделения около 3 кГц.

Правда, головка типа 3ГД-31 имеет несколько большие размеры, чем высокочастотная головка, примененная автором конструкции. Это потребует некоторой переделки передней панели. Но можно обойтись и без переделок, если использовать высокочастотную головку типа 2ГД-36.

Применение головки типа 2ГД-36 позволяет расширить полосу эффективно воспроизводимых частот до 18-20 кГц. Правда, здесь есть одна особенность. Некоторые образцы головок этого типа имеют относительно высокую частоту воспроизведения нижних частот - около б-6 кГц. В связи с этим может потребоваться изменить частоту разделения с 3 до 6 кГц. Для этого достаточно уменьшить число витков катушек L1 и L2 фильтра по схеме рис.2 до 70 и 90 соответственно, уменьшив при этом емкости конденсаторов С1 и С2 вдвое

Громкоговоритель с расширенной диаграммой направленности.

Наблюдения показали, что широкополосные и многополосные громкоговорители, у которых раскрывы диффузоров расположены в одной, обычно фронтальной плоскости, имеют один недостаток, обусловленный узостью диаграммы направленности излучения. Особенно заметна направленность в горизонтальной плоскости. Из-за этого сужается зона проявления стереоэффекта, ослабляется воспроизведение высших частот сигнала.

Для борьбы с этим недостатком применяются различные средства, в том числе включение дополнительных громкоговорителей, размещенных определенным образом относительно основных громкоговорителей, вынесение отдельно средне- и высокочастотных головок, сведение сигналов нижних частот стереофонической системы в один монофонический сигнал и т. п. Радиолюбительская практика показывает, что увеличение числа громкоговорителей загромождает жилое помещение, приводит к увеличению числа соединительных проводников. Поэтому более целесообразным является создание таких громкоговорителей, которые обладали бы широкой диаграммой направленности в горизонтальной плоскости и не занимали бы много места.

На рис. 4,а приведены эскизы корпуса громкоговорителя, а на рис. 4,б - принципиальная схема его разделительного фильтра. Как видно из рисунка, громкоговоритель имеет по паре головок низкой и высокой частоты, включенных параллельно. Высокочастотные головки включены через простейший разделительный фильтр, состоящий из конденсатора C1 и резисторов R1 и R2.


Puc.4

Согласно описанию конструкции, низкочастотные головки рассчитаны на 15 Вт, высокочастотные - на 10 Вт каждая. Таким образом, громкоговоритель может быть применен для совместной работы с УНЧ до 30 Вт. Высокочастотные головки на мощность практически не влияют из-за относительно высокой частоты разделения полос, равной примерно 6 кГц.

Главным достоинством громкоговорителя является широкая диаграмма направленности излучения в горизонтальной плоскости, составляющая 270° на частотах вплоть до 12 кГц. Это достигается, как видно из рис. 4,а, размещением пар головок высокой и низкой частоты во взаимно перпендикулярных плоскостях, причем такое размещение четырех головок не увеличивает поперечного сечения корпуса громкоговорителя.

Особенностью фильтра (рис. 4,б) является наличие дополнительного резистора R1, замыкаемого контактами В1. При разомкнутых контактах амплитудно-частотная характеристика громкоговорителя равномерна во всей .полосе воспроизводимых частот (от 60Гц по 18кГц). При замыкании контактов происходит дополнительный подъем отдачи на высших частотах (от 7 до 18 кГц) примерно на 3 дБ. Такая коррекция может потребоваться в том случае, когда в помещении находится много мягких предметов: шторы, занавеси и другие материалы, сильно поглощающие энергию звуковых колебаний высших частот.

Своеобразное размещение головок в громкоговорителе открывает новые возможности для согласования размещения и взаимного положения громкоговорителей стереофонической установки с учетом акустики помещения. На рис.5 показано, как этого можно добиться, развернув громкоговорители в горизонтальной плоскости. Так, если комната средних размеров, а стены не-драпироваиные, то можно рекомендовать расположить громкоговорители так, как показано на рис.5,а. При этом корпуса громкоговорителей могут быть придвинуты вплотную к боковым стенам. В такой же комнате с мягкими стенами (задрапированными) .рекомендуется размещать громкоговорители не ближе 0,7 м от боковых стен (рис.5,б).


Puc.5

Если комната узкая, то можно направить основное излучение громкоговорителей в сторону боковых стен. За счет переотражения и переизлучения от стен удается получить эффект расширенной стереобазы (рис.5,в,г). В помещении больших размеров, когда громкоговорители расставлены относительно далеко друг от друга, можно создать эффект сближения их, для чего необходимо направить основное излучение громкоговорителей навстречу друг другу (рис.5,д,е).

При повторении конструкции рекомендуется использовать для каждого экземпляра громкоговорителя по две головки типа 4ГД-4 или 4ГД-35 для низкочастотного тракта и две головки для высокочастотного. При этом номинальная мощность сигнала, подводимая к громкоговорителю, может достигать 8 Вт. При использовании головок типа 4ГД-36, паспортная мощность которых равна 8 Вт, допускаются кратковременные перегрузки до 16 Вт. Конечно, диаметр вырезов в панелях необходимо согласовать с размерами диффузодержателей отечественных головок.

Следует заметить, что в последние годы появилось большое число любительских и профессиональных громкоговорителей, широкополосных и многополосных, в которых большая или меньшая часть излучения направляется в сторону стен помещения. В громкоговорителе, о котором шла речь, на боковое излучение отводится в среднем около половины подводимой мощности. Известны конструкции радиолюбителей, где из девяти однотипных широкополосных головок излучает во фронт только ... одна. Остальные восемь имеют основное излучение, направленное в тыл, в сторону стены помещения, т. е. на излучение в сторону слушателя расходуется только 11% мощности, подводимой к громкоговорителю. Правда, остальные 89% излучаемой мощности не пропадают бесследно. Излучение вбок и назад, отражаясь от стен и пола, частично доходит до слушателя в виде рассеянного отраженного сигнала, восприятие которого создает иллюзию нахождения в просторном концертном зале. Меняя положение таких громкоговорителей относительно стен и пола, разворачивая их некоторым образом в горизонтальной плоскости относительно слушателя, можно добиваться наилучшего для данного помещения звучания электроакустической аппаратуры.

Трехполосный громкоговоритель.

О трехполосных громкоговорителях уже много говорилось ранее. На рис.6 приведен эскиз конструкции трехполосного громкоговорителя. Корпус громкоговорителя изготовлен из древесно-стружеч-ной плиты толщиной около 20 мм. Дно у корпуса отсутствует. Между полом и боковыми стенками оставлена щель высотой около 25 мм и длиной 200 мм. Ее назначение - создание дополнительного синфазного излучения на нижних частотах воспроизводимого сигнала.


Puc.6

Необычным является само размещение головок. Так, среднечастотная головка установлена на верхней стенке. Низко- и высокочастотные головки размещены на наклонной панели. Обе панели, верхняя и наклонная, задрапированы тканью по контуру, обозначенному на рис.6 штриховой линией, создавая иллюзию классической прямоугольной формы корпуса громкоговорителя. Такое размещение головок позволяет использовать хорошие отражающие и рассеивающие свойства относительно невысоких потолков современного жилища с целью получения пространственного, а не точечного источника звука.

При повторении конструкции можно применить одну низкочастотную головку типа 4ГД-43, среднечастотную головку типа 4ГД-8Е и высокочастотную головку типа ЗГД-31. При этом следует соответственно изменить верхнюю и наклонную панели ящика. Для коррекции сопротивления высокочастотной головки параллельно ее выводам можно подключить постоянный резистор на 10-12 Ом. С учетам вышеизложенного номинальная мощность, подводимая к громкоговорителю, может составлять 5 Вт.

Литература:

В.А.Васильев. Зарубежные радиолюбительские конструкции. Москва, "Радио и Связь", 1982.



Добавил:  Павел (Admin)  
Автор:  Неизвестно 

Вас может заинтересовать:

  1. Апгрейд колонок
  2. Способы изменения параметров головок громкоговорителей
  3. Об искажениях частотных характеристик малогабаритных акустических систем и «глубоких басах»
  4. Акустический агрегат с повышенным КПД на низких частотах
  5. Снижение резонансной частоты головок


    © PavKo, 2007-2018   Обратная связь   Ссылки views: 4482 -- users: 4326 -- web3   Яндекс.Метрика