Портал для радиолюбителей
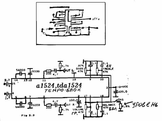
   Темброблок на A1524
    Главная -> Статьи -> Регуляторы громкости, тембра, эквалайзеры -> Темброблок на A1524


<< Назад в раздел   Распечатать Дата добавления: 2007-10-09 | Просмотров: 12965

 Схема


Добавил:  Павел (Admin)  
Автор:  Неизвестно 

Вас может заинтересовать:

  1. Пассивный регулятор тембра магнитолы Philips 410
  2. Цифровой темброблок
  3. Тонкомпенсированный регулятор громкости с раздельной регулировкой глубины коррекции, на резисторе без отводов
  4. Тонкомпенсированный регулятор громкости, с регулировкой глубины коррекции на резисторе с одним отводом
  5. Пассивный регулятор тембра комбинированный


    © PavKo, 2007-2018   Обратная связь   Ссылки views: 15762 -- users: 14762 -- web3   Яндекс.Метрика