Портал для радиолюбителей
   Вертикальная антенна на 144 МГц
    Главная -> Статьи -> Антенны -> Вертикальная антенна на 144 МГц


<< Назад в раздел   Распечатать Дата добавления: 2008-02-19 | Просмотров: 12157

Описываемая антенна выпускается в Бельгии под названием "BIG STAR".

Антенна представляет собой систему вертикальных коллинеарных вибраторов с круговой диаграммой направленности в горизонтальной плоскости.

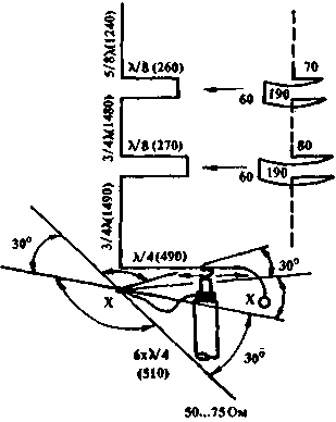
Puc.1
Рис.1

Теоретическое усиление антенны — 6,5 дБ по отношению к полуволновому вибратору. Экспериментальная проверка показала, что на расстоянии в 100 км переход с диполя на описываемую антенну дает выигрыш в 9 дБ. Общая высота антенны — около 5 метров.

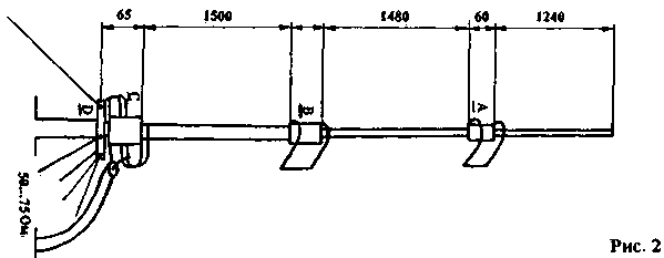
Электрическая схема антенны показана на рис.1, конструктивное выполнение на рис.2 — 6. Вибратор выполнен из дюралевых труб, разбитых тефлоновыми изоляторами.

Puc.2
Puc.3
Puc.4
Puc.5
Puc.6

Настройка антенны сводится к перемещению точки подключения центральной жилы кабеля к индуктивности С до получения резонанса на рабочей частоте.

Данная антенна использовалась при работе через спутники серии RS и показала хорошие результаты, особенно при низком расположении спутника над горизонтом.

"QТС" 4/92. SP2FBC & SP2MBE


Добавил:  Павел (Admin)  
Автор:  "QТС" 4/92. SP2FBC & SP2MBE 

Вас может заинтересовать:

  1. Пятидиапазонная направленная антенна NN-5-2008
  2. Малошумящий антенный усилитель
  3. Экспериментальная антенна на 144 МГц
  4. Малогабаритная трехэлементная антенна
  5. Коллинеарная антенна на 145 МГц из коаксиального кабеля


    © PavKo, 2007-2018   Обратная связь   Ссылки views: 12580 -- users: 11379 -- web3   Яндекс.Метрика