Портал для радиолюбителей
   Спортивный КВ приемник
    Главная -> Статьи -> Радиоприемники -> Спортивный КВ приемник


<< Назад в раздел   Распечатать Дата добавления: 2007-11-05 | Просмотров: 23650

Приемник позволяет наблюдать за работой любительских радиостанций на диапазонах 3,5, 7, 14, 21 и 28 МГц.

Приемник собран на шести пальчиковых лампах по супергетеродинной схеме с двойным преобразованием частоты. Такая схема выбрана потому, что невозможно добиться нужной избирательности при одинарном преобразовании частоты, которое применяется в вещательных приемниках. Кроме головных телефонов, к выходу приемника можно подключать внешний громкоговоритель типа 0,5ГД-2.

Рис.1. Внешний вид приемника

Избирательность приемника характеризуется следующими данными:

  • При расстройке на +/-10 кГц сигнал ослабляется в 100 раз или 40 дБ.

  • По зеркальному каналу ослабление также 40 дБ.

Рис.2. Блок-схема приемника

  • Антенна.

  • Входное устройство, выполняет роль предварительного выделения сигнала принимаемой станции из всех остальных.

  • Усилитель ВЧ. УВЧ ненастраиваемый.

  • Смеситель I.

  • Гетеродин I. Смеситель I и гетеродин I образуют первый преобразователь частоты - Л2 (6И1П). Частота гетеродина I при любом значении частоты сигнала отличается от нее на 1600 кГц - первую промежуточную частоту. Высокая I-я ПЧ позволяет добиться хорошей избирательности по зеркальному каналу. На диапазоне "10 м" частота гетеродина ниже принимаемой на 1600 кГц. На остальных диапазонах частота гетеродина выше на 1600 кГц.

  • Смеситель II.

  • Гетеродин II. Смеситель II и гетеродин II образуют второй преобразователь частоты - Л3 (6И1П). Частота гетеродина II фиксированная 1490 кГц. На выходе смесителя II выделяется вторая ПЧ 110 кГц. Высокая вторая ПЧ позволяет добиться хорошей избирательности по соседнему каналу.

  • Усилитель II-й ПЧ. Л4 (6К4П).

  • Сеточный детектор. Л5 (1/2 6Ф3П). Хорошо детектирует слабые сигналы и предварительно усиливает НЧ напряжение.

  • Гетеродин III. Л6 (6К4П). Частота гетеродина 3 фиксированная 109 кГц. Включается при приеме телеграфных станций. В положении переключателя "Тлг-1" полоса пропускания детектора и усилителя НЧ 3000 Гц. При этом возможен прием SSB станций. В положении переключателя "Тлг-2" полоса пропускания сужается до 200 Гц.

  • Усилитель НЧ. Л5 (1/2 6Ф3П).

  • Фильтр НЧ. Включается между усилителем НЧ и детектором.

Рис.3. Переключатель диапазонов - в положении "10 м".

Настройка входных контуров производится с помощью С8. Не работающие катушки замыкаются накоротко. Приемник должен иметь хороший верньер с замедлением 1:100.

Контур L1C2 (фильтр-пробка) настроен на 1600 кГц. Основное назначение - не пропускать сигналы с частотой ПЧ.

Детали и конструкция приемника
 
Входные и гетеродинные катушки индуктивности L2-L16 с конденсаторами монтируются на отдельной плате и разделены экраном из латуни.

Рис.4. Чертежи катушек индуктивности

Катушки индуктивности

  • L1 - 60 витков провода ПЭЛШО 0,15 намотанных внавал; ширина намотки 6 мм. Сердечник СЦР-1. Можно применить ФПЧ "Рубин-102" ( рис.4а).

  • L2, L3 - L2 - 6 витков провода ПЭЛ 0,15 в один слой виток к витку; длина намотки 1,3 мм. L3 - 7 витков провода ПЭЛШО 0,51 в один слой виток к витку; длина намотки 5 мм. Расстояние между катушками 5 мм. Ферритовый сердечник Ф-100 диаметром 2,5 мм (рис.4б).

  • L4, L5 - L4 - 10 витков провода ПЭЛ 0,15 в один слой виток к витку; длина намотки 2 мм. L5 - 10 витков провода ПЭЛШО 0,51 в один слой виток к витку; длина намотки 7 мм. Расстояние между катушками 5 мм. Ферритовый сердечник Ф-100 диаметром 2,5 мм (рис.4б).

  • L6, L7 - L6 - 12 витков провода ПЭЛ 0,15 в один слой виток к витку, длина намотки 3 мм. L7 - 20 витков провода ПЭЛШО 0,51 в один слой виток к витку; длина намотки 12 мм. Расстояние между катушками 5 мм. Ферритовый сердечник Ф-100 диаметром 2,5 мм (рис.4б).

  • L8, L9 - L8 - 23 витка провода ПЭЛ 0,15 в один слой виток к витку; длина намотки 6 мм. L9 - 40 витков провода ПЭЛШО 0,31 в один слой виток к витку; длина намотки 16 мм. Расстояние между катушками 5 мм. Ферритовый сердечник Ф-100 диаметром 2,5 мм (рис.4б).

  • L10, L11 - L10 - 35 витков провода ПЭЛ 0,15 в один слой виток к витку; длина намотки 8 мм. L11 - 65 витков провода ПЭЛ 0,15 в один слой виток к витку; длина намотки 14,5 мм. Расстояние между катушками 4 мм. Ферритовый сердечник Ф-100 диаметром 2,5 мм (рис.4б).

  • L12 - 33 витка провода ПЭЛ 0,25; длина намотки 9 мм. Ферритовый сердечник Ф-100 диаметром 2,5 мм (рис.4б).

  • L13 - 38 витков провода ПЭЛ 0,31 в один слой виток к витку; длина намотки 14 мм. Ферритовый сердечник Ф-100 диаметром 2,5 мм (рис.4б).

  • L14 - 14 витков провода ПЭЛШО 0,51 в один слой виток к витку; длина намотки 10 мм. Ферритовый сердечник Ф-100 диаметром 2,5 мм (рис.4б).

  • L15 - 8 витков провода ПЭЛШО 0,51 в один слой виток к витку; длина намотки 6 мм. Ферритовый сердечник Ф-100 диаметром 2,5 мм (рис.4б).

  • L16 - 6 витков провода ПЭЛ 0,8 в один слой виток к витку; длина намотки 6 мм. Ферритовый сердечник Ф-100 диаметром 2,5 мм (рис.4б).

  • L17 - 30 витков провода ПЭЛШО 0,51 в один слой виток к витку; длина намотки 18 мм; отвод от середины катушки (рис.4б).

  • L18, L19 - L18 - 100 витков провода ЛЭШО 7x0,07 внавал, между щечками. L19 - 100 витков провода ЛЭШО 7x0,07 внавал, между щечками. Отвод от середины. Сердечник СЦР-2 (рис.4в).

  • L20, L21 - L20 - 600 витков провода ЛЭШО 7x0,07 внавал, между щечками. L21 - 600 витков провода ЛЭШО 7x0,07 внавал, между щечками. Отвод от середины. Сердечник СЦР-2 (рис.4г).

  • L22 - 600 витков провода ЛЭШО 7x0,07 внавал, между щечками. Отвод от середины. Сердечник СЦР-2 (рис.4д).

  • L23 - 630 витков провода ЛЭШО 7x0,07 внавал, между щечками. Отвод от середины. Сердечник СЦР-2 (рис.4д).

  • L24, L25 - L24 - 10 витков провода ПЭЛ 0,2; внавал, между щечками. L25 - 43 витка провода ПЭЛ 0,2; внавал, между щечками. Отвод от середины. Сердечник СЦР-2 (рис.4е).

В качестве каркасов для L2-L25 можно использовать унифицированные КВ катушки от вещательных приемников. Катушки L18-L25 экранируются подходящими экранами.

Дроссели

Др1 и Др2 - самодельные. Др1 намотан на ферритовом сердечнике диаметром 2,5 мм навал секциями шириной 3 мм. Всего две секции по 65 витков провода ПЭЛ 0,08. Расстояние между секциями 2 мм. Дроссель Др2 намотан на сопротивлении ВС-0,25 сопротивлением не менее 510 кОм 120 витков. Намотка рядовая проводом ПЭЛ 0,1. Др2 расположен в экране полосового фильтра L20C32L21C33.

В качестве конденсаторов переменной емкости С8С30 для настройки входных и гетеродинных цепей используют УКВ секции КПЕ от вещательных приемников с УКВ диапазоном. Конденсатор С59 для настройки третьего гетеродина - подстроечный с воздушным диэлектриком типа КПЕ.

Трансформаторы

Обозн.
Сердечник
№ обм.
Число витков
Провод
Тр1
Ш20x20
I
4500
ПЭЛ 0,12
   
II
80
ПЭЛ 0,64
Тр2
Ш32x40
Iа, Iб
по 400
ПЭЛ 0,35
   
IIа, IIб
по 60
ПЭЛ 0,35
   
III
865
ПЭЛ 0,2
   
IV
26
ПЭЛ 0,1
   
V
26
ПЭЛ 0,1

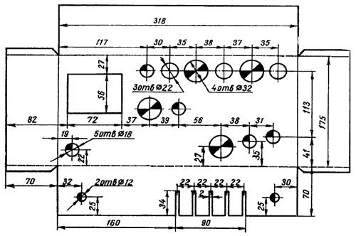
Шасси приемника

Рис.5. Чертеж шасси приемника

Рис.6. Чертеж фальшпанели

Налаживание приемника

Для налаживания необходим авометр, генератор стандартных сигналов и звуковой генератор.

Налаживание производят покаскадно, начиная с "конца", т.е. с блока питания и кончая входными цепями приемника. После проверки правильности монтажа необходимо проверить режимы работы ламп, указанные на принципиальной схеме.

Усилитель низкой частоты

Для проверки всего УНЧ необходимо подать на сетку триодной части Л5 от ЗГ напряжение 16 мВ.
Для налаживания фильтра НЧ переключатель П6 устанавливают в положение "Тлг-2", лампу вынимают из панели, R28 временно заменяют потенциометром 150 кОм и отсоединяют С38 от анода Л4, ЗГ остается подлюченным к сетке Л5.

На выходе ЗГ устанавливают напряжение 60 мВ, а частоту меняют в пределах 900...1100 Гц. Определяют частоту резонанса фильтра по максимальным показаниям авометра, включенного на выходе параллельно телефонам. Максимум показаний должен быть на частоте 1000 Гц (подбором сопротивления R28). При налаженном фильтре контрольное напряжение на выходе приемника получается при подаче на вход сеточного детектора напряжения 60 мВ частотой 1000 Гц. Полоса пропускания при этом должна быть не более 150...200 Гц.

Канал ПЧ, гетеродин и входные цепи настраивают по обычной методике, принятой для всех супергетеродинных приемников. Настраивать каскады необходимо в следующем порядке:

Усилитель второй ПЧ

Частота настройки 110 кГц. Контур L22C41. К управляющей сетке Л4 через конденсатор 200 пФ подают сигнал от ГСС частотой 110 кГц уровнем 1000 (660) мкВ и глубиной модуляции 30%. При этом от управляющей сетки Л4 отсоединяется контур L21C33 и к ней и шасси присоединяется резистор 100 кОм.

Второй смеситель

Частота настройки 110 кГц. Контур L20C32; L21C33. К первой сетке гептодной части Л3 через конденсатор 200 пФ подают сигнал от ГСС частотой 110 кГц уровнем 500 (9) мкВ и глубиной модуляции 30%. При этом от первой сетки гептодной части Л3 отсоединяется контур L19C14 и к ней и шасси присоединяется резистор 500 кОм. Контур L25C39 замыкается на шасси через конденсатор 4700 пФ.

Второй гетеродин

Частота настройки 1490 кГц. Контур L25С39. К первой сетке гептодной части Л3 через конденсатор 200 пФ подают сигнал от ГСС частотой 1600 кГц уровнем 1000 (36) мкВ и глубиной модуляции 30%. При этом конденсатор 4700 пФ, через который был замкнут на шасси контур L25C39, отпаивают. Резистор 500 кОм, временно подключенный к первой сетке гептодной части Л3, остается.

Первый смеситель

Частота настройки 1600 кГц. Контур L18C13; L19C14. К выводу конденсатора С15, временно отпаянному от катушки L17 подают сигнал от ГСС частотой 1600 кГц уровнем 300 (5) мкВ и глубиной модуляции 30%. При этом нижний (по схеме) вывод конденсатора С16 соединяется с шасси через конденсатор 4700 пФ.

Первый гетеродин

Частоты настройки:

  • 26400...28100 кГц - для контура L16C27C28C30;

  • 19400...19850 кГц - для контура L15C25C26C27-C30;

  • 15600...15950 кГц - для контура L14C23C24C27-C30;

  • 8600...8700 кГц - для контура L13C21C22C27-C30;

  • 5100...5250 кГц - для контура L12C19C20C27-C30.

К выводу конденсатора С15, временно отпаянному от катушки L17 подают сигнал от ГСС с частототами:

  • 28000...29700 кГц;

  • 21000...21450 кГц;

  • 14000...14350 кГц;

  • 7000...7100 кГц;

  • 3500...3650 кГц соответственно, уровнем 300 (10) мкВ и глубиной модуляции 30%.

При этом конденсатор 4700 пФ, через который нижний (по схеме) вывод конденсатора С16 был заземлен, отпаивается.

Входные цепи

Частоты настройки:

  • 28000...29700 кГц для контура L3C3C8;

  • 21000...21450 кГц для контура L5C4C8;

  • 14000...14350 кГц для контура L7C5C8;

  • 7000...7100 кГц для контура L9C6C8;

  • 3500...3650 кГц для контура L11C7C8.

К антенному гнезду приемника через резистор 300 Ом подают сигнал от ГСС с частотами:

  • 28000...29700 кГц;

  • 21000...21450 кГц;

  • 14000...14350 кГц;

  • 7000...7100 кГц;

  • 3500...3650 кГц соответственно, уровнем 100 (2) мкВ и глубиной модуляции 30%.

Фильтр - пробка

Частота настройки 1600 кГц. Контур L1C2. К антенному гнезду приемника через резистор 300 Ом подают сигнал от ГСС с частотой 1600 кГц, уровнем 2 мкВ и глубиной модуляции 30%.

Правильность настройки контролируется по максимальным показаниям авометра, подключенного параллельно телефонам, а также на слух. После окончания настройки каскада временно нарушенные соединения восстанавливаются. Уровень сигнала без скобок устанавливается в начале настройки, который затем при увеличении показаний авометра - индикатора выхода уменьшается с тем расчетом, чтобы авометр показывал не более 12 В.

Настройку каскада считают законченной, когда уровень сигнала будет доведен до величин, указанных в скобках.


Добавил:  Павел (Admin)  
Автор:  И.Демидасюк, С.Матлин. "Радио" №9/1966 год 

Вас может заинтересовать:

  1. Тракт АМ ЧМ автомагнитолы на микросхеме СХА 1238
  2. УКВ ЧМ приемник на К174ХА34 (конструкция 2)
  3. Частотный детектор
  4. Сверхрегенеративный приемник на 90...150 МГц
  5. Простой ламповый супергетеродин


    © PavKo, 2007-2018   Обратная связь   Ссылки views: 918 -- users: 912 -- web3   Яндекс.Метрика